Сотрудникам зала
Схема зала, заказы, бонусы в CRM, чеки, 3 типа оплат
Работа с собственными курьерами и интеграция
Заказ от столика в кухню. Очередь заказов, техкарты к блюдам
Гостям
Выбор по меню, оплата, доставка, самовывоз
Бонусные программы, акционные предложения, комбо
Для случаев, когде не нужно бумажное меню
Обслуживание клиентов в пиковые часы
Наглядная информация о заказе для гостя
Cотрудникам бэк-офиса
Настройка техкарт, порядок в меню – порядок в бизнесе
Контроль остатков в реальном времени, управление поставками
Учёт рабочего времени, премии и штрафы, график работы
Программы лояльности, сегментация, уведомления
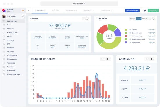
Принимай решения на основе данных
Руководителям
Приложение для контроля ресторана
Работают на любом устройстве,
в приложении и в TelegramДержи фокус на финансовом результате
- Управление франшизой
Развитие бизнеса


























